Project:
| View Issue Details[ Jump to Notes ] | [ Issue History ] [ Print ] | |||||||
| ID | ||||||||
| 0056813 | ||||||||
| Type | Category | Severity | Reproducibility | Date Submitted | Last Update | |||
| defect | [POS2] POS | minor | always | 2024-10-17 09:07 | 2025-01-27 09:11 | |||
| Reporter | andre_montenegro | View Status | public | |||||
| Assigned To | Retail | |||||||
| Priority | low | Resolution | duplicate | Fixed in Version | ||||
| Status | closed | Fix in branch | Fixed in SCM revision | |||||
| Projection | none | ETA | none | Target Version | ||||
| OS | Any | Database | Any | Java version | ||||
| OS Version | Database version | Ant version | ||||||
| Product Version | SCM revision | |||||||
| Merge Request Status | ||||||||
| Review Assigned To | guillermogil | |||||||
| OBNetwork customer | No | |||||||
| Support ticket | ||||||||
| Regression level | ||||||||
| Regression date | ||||||||
| Regression introduced in release | ||||||||
| Regression introduced by commit | ||||||||
| Triggers an Emergency Pack | No | |||||||
| Summary | 0056813: [24Q4] Color Inconsistency in 'Payment Methods Additional Info' Popover for Dropdown Lists | |||||||
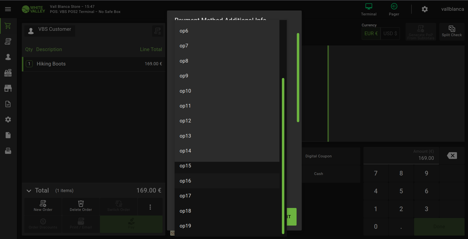
| Description | In the 'Payment Methods Additional Info' popover, there is an inconsistency when interacting with dropdown fields that contain more than 13 options. Upon expanding such a dropdown field and scrolling down past the 13th option, the color of the remaining options are different. | |||||||
| Steps To Reproduce | BackOffice Configuration: - Navigate to the "Channel Touchpoint Type" window. - Select the "POS2SD VBS POS2 Terminal Type". - Go to the "Payment Method" subtab. - Edit the "Cash" payment method. - Enable the "Additional Information" flag. - Save the changes. - Still in the "Payment Method" subtab, navigate to "Payment Method Additional Info". - Create a new record with the following details: - Name: Field1 - Search Key: Field_1 - Required: checked - Type: Combobox - Active: checked - Save the record. - Switch to the "Values" subtab. - Create 15 new records named "op1", "op2", ..., "op15", with the corresponding search keys. POS steps: - Login POS - Add a product to the ticket - Click "Pay" button - Select "Cash" as payment method, the "Payment Method Additional Info" popover will be shown - Unfold the options for the "Field 1" and scroll down. After the 13th option, the color of the options is different. | |||||||
| Tags | No tags attached. | |||||||
| Attached Files | ||||||||
Relationships [ Relation Graph ]
[ Dependency Graph ]
|
||||||||
|
||||||||
Issue History |
|||
| Date Modified | Username | Field | Change |
| 2024-10-17 09:07 | andre_montenegro | New Issue | |
| 2024-10-17 09:07 | andre_montenegro | Assigned To | => Retail |
| 2024-10-17 09:07 | andre_montenegro | File Added: Color_Inconsistency_InPopover.png | |
| 2024-10-17 09:07 | andre_montenegro | OBNetwork customer | => No |
| 2024-10-17 09:07 | andre_montenegro | Triggers an Emergency Pack | => No |
| 2024-10-17 09:08 | andre_montenegro | Summary | Color Inconsistency in 'Payment Methods Additional Info' Popover for Dropdown Lists => [24Q4] Color Inconsistency in 'Payment Methods Additional Info' Popover for Dropdown Lists |
| 2025-01-27 09:11 | guillermogil | Review Assigned To | => guillermogil |
| 2025-01-27 09:11 | guillermogil | Relationship added | duplicate of 0055979 |
| 2025-01-27 09:11 | guillermogil | Status | new => closed |
| 2025-01-27 09:11 | guillermogil | Resolution | open => duplicate |
| Copyright © 2000 - 2009 MantisBT Group |